The Top 5 SEO Tools We Use (And Why They Matter)

Looking for the best SEO tools that deliver results? Whether you’re a business owner trying to improve your website visibility or a marketing manager looking for the right SEO software to support your team, getting lost in the sea of shiny platforms and free trials is easy. Most agencies only rely on a few trusted tools and use them well.
At Click Click Media, we use these tools daily to run technical SEO audits, build content strategies, analyse user behaviour, and track performance. There is no fluff, no affiliate links – just the SEO tool stack we trust to grow traffic, boost conversions, and help our clients rank where it matters.
Quick Summary: Best SEO Tools in 2025
- SEMrush – Keyword tracking & competitor insights
- Search Console – Crawl & index visibility
- ChatGPT – Content planning & audits
- Clarity – UX session analysis
- Screaming Frog – Full technical SEO audits

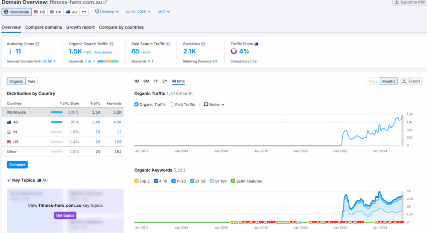
1. SEMrush: The All-in-One Powerhouse for SEO Pros
Founded in 2008, SEMrush began as a keyword research tool and quickly evolved into one of the most trusted platforms for digital marketers. Today, it supports SEO, PPC, social media, and content marketing professionals in more than 140 countries.
How We Use It:
SEMrush is the backbone of our campaign diagnostics. We use it to:
- Track keyword positions across desktop and mobile
- Run automated site audits for technical SEO health
- Benchmark your domain against competitors
- Conduct backlink audits to support our link-building strategies
- Analyse competitor SEO performance and gaps
Pros:
- Powerful for multi-channel SEO planning
- Deep backlink insights and historical keyword data
- Visual reporting for client-friendly summaries
Cons:
- Steep learning curve for full platform use
- Premium plans may exceed some budgets
- Not ideal for hyper-localised keyword discovery
Visit the SEMrush website for more info.

2. Google Search Console: The Source of Truth from Google
Launched in 2006 as “Webmaster Tools” and rebranded in 2015, Search Console has evolved into the essential first-party tool for diagnosing your site’s performance in Google’s search ecosystem.
How We Use It:
Search Console plays a key role in our SEO agency services. We use it to:
- Monitor which pages are indexed — and which aren’t
- Detect crawl issues, redirects, and mobile usability problems
- Review search performance by query, page, device, and country
- Evaluate which content clusters are attracting traffic
Pros:
- Free, lightweight, and 100% accurate from Google
- Crucial for spotting visibility and indexing problems
- Easily integrates with GA4 and other reporting platforms
Cons:
- Data limited to 16 months
- No direct competitor comparison
- Lacks visualisation for content performance
3. ChatGPT: Our AI Brainstorming Assistant
Since its public release in 2022, ChatGPT has changed the way marketers ideate, summarise, and plan, offering quick, conversational access to a vast language model trained on internet data.
How We Use It:
It supports our content and site architecture planning by helping us:
- Rapidly draft topic ideas and cluster plans
- Summarise competitor content to find white space
- Plan out page structures and sitemap hierarchy
- Explore alternative keyword phrasing during research
Pros:
- Boosts efficiency during research and brainstorming
- Great for non-technical marketers
- Promotes creative, user-friendly content approaches
Cons:
- Doesn’t access live keyword or SERP data
- Requires precise prompting
- Not a replacement for hands-on SEO knowledge
Visit Chat GPT website to create a free account

4. Microsoft Clarity: Where UX Meets SEO
Microsoft launched Clarity in 2020 to make user behaviour analytics more accessible. It’s now a popular tool for combining UX and CRO insights with a broader search strategy.
How We Use It:
SEO doesn’t end with a click. We use Clarity to:
- Analyse heatmaps to see which areas are ignored or clicked most
- Spot rage clicks that indicate broken functionality or poor UX
- Watch session replays to understand how users navigate
- Improve page layout and interaction for stronger engagement metrics
Pros:
- Completely free with no traffic limits
- Clear visual data that complements analytics
- Helps reduce bounce rate and boost conversions
Cons:
- Less detailed filters than premium tools
- Playback can lag on some browsers
- Doesn’t integrate with other conversion testing tools like Crazy Egg
Visit the Microsoft Clarity website

5. Screaming Frog: The Technical SEO Workhorse
Screaming Frog’s SEO Spider has been a professional favourite since 2010. Its strength lies in local desktop crawling, which makes it ideal for large-scale technical audits.
How We Use It:
We rely on it to:
- Perform full website crawls and uncover hidden technical errors
- Audit anchor text for internal link optimisation
- Identify missing image alt text for accessibility and image SEO
- Validate XML sitemaps and canonical tags
Flag duplicate meta content and improper header use
Pros:
- Fast, offline crawler that handles huge sites
- Ideal for in-house audits and migrations
- Accurate, exportable audit data
Cons:
- Desktop-only software
- Lacks a visual dashboard unless exported
- Beginners may find the interface intimidating
Visit Screaming Frog’s website
Honourable Mentions
But that’s not everything. We have even more tools that help deliver results.

Wave Tool Chrome Plugin
A simple yet powerful accessibility checker.
We use the WAVE browser extension to quickly audit content for accessibility compliance, especially heading structure and colour contrast, which impact user experience and SEO readability.
- Validate heading tag hierarchy
- Identify contrast ratio issues
Visit the Wave Tool Chrome plugin page

WebPageTest.org
A developer-grade performance testing platform.
WebPageTest gives us an in-depth look at how a website loads across different networks, devices, and regions. It’s more granular than most tools, making it perfect for deep performance audits.
- Spot image size issues vs rendered size
- Analyse time to first byte and JS blocking
- Compare performance across locations and devices
Visit WebpageTest.org

Google PageSpeed Insights
Google’s page performance analysis tool.
This tool provides clear recommendations on improving load speed, Core Web Vitals, and user experience, based on how Google evaluates your pages for ranking and mobile usability.
- Mobile and desktop speed scores
- Diagnosing Core Web Vitals performance
- Prioritising above-the-fold loading issues
Use Google PageSpeed Insights to test your site today.
Final Thoughts
There’s no single “best” SEO tool, but the one that you are most comfortable with and helps you grow your traffic.. These platforms enable us to audit sites thoroughly, craft data-backed strategies, improve on-page performance, and measure results consistently.
Whether you need help with technical SEO, link building, or full-scope growth planning, our team at Click Click Media is here to provide the right tools for your goals. Get in touch now.
Written by Andrei Jach, SEO & Analytics Lead at Click Click Media. With over 15 years’ experience in performance-led digital marketing, Andrei helps Australian businesses grow through clear strategy, technical SEO, and data-backed decision making.


